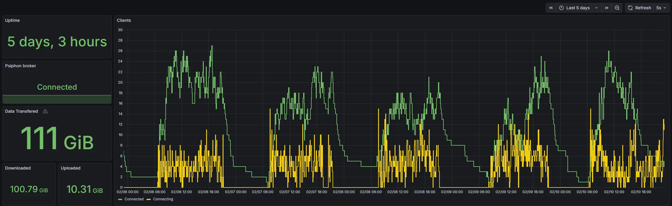
I'm running Conduit on my #TrueNAS for almost a week now and it does work. It is pretty cool to see, how it is used during the day and during the night which means that it is really used by people from one region.
3